Дашборд Аналитики чатов¶
В стадии открытого бета-тестирования
Функциональность, описанная ниже, находится в стадии открытого бета-тестирования. Если у вас появятся вопросы или пожелания по доработке функциональности, обратитесь в службу поддержки.
Дашборд помогает руководителям отдела продаж, клиентского сервиса и контроля качества быстро анализировать работу команды в письменных коммуникациях с клиентами, выявлять тренды и массовые проблемы через AI-теги чатов.
Общая структура дашборда¶
Дашборд состоит из нескольких виджетов, которые показывают:
- ТОП AI-тегов
- Динамику ключевых тегов
- Распределение тегов по операторам
Все виджеты работают с фильтрами по датам, тегам и операторам. Вы можете переключаться между режимами По чатам и По сообщениям (подробнее о них ниже).
Цвет тегов и данных по ним (цвета линий/элементов виджетов) на дашборде соответствуют цветам, выбранным при настройке AI-тегов.

Фильтры и режимы работы¶
Общие фильтры¶
- Дата — позволяет выбрать период для анализа. На дашборде будут отображаться данные по дате сообщения, на котором проставлен тег.

Вы можете настроить общий Фильтр данных для всех виджетов дашборда.
Для этого нажмите в правом верхнем углу кнопку Фильтр.

В открывшемся окне настройте:
- Теги — можно выбрать отдельные AI-теги (например, для анализа только проблемных чатов или соблюдения скриптов и правил коммуникаций)
- Операторы — выбирайте группы сотрудников, которые работают с клиентами в чатах (например, по группе операторов 1-й линии)
Нажмите Отфильтровать
Режимы расчета данных¶

На верхней панели доступен выбор режима расчета данных в виджетах дашборда:
По сообщениям
- Считаются все сообщения с тегами - как сообщения оператора, так и сообщения клиента.
- Если тег проставился на сообщение клиента, а с чатом работали несколько операторов, то тег относится к последнему оператору до сообщения клиента с тегом.
По чатам
- Считается уникальный чат с тегом один раз - показывает верхнеуровневую аналитику работы по чатам.
- Если несколько операторов в чате, тег относится к последнему оператору чата.
Виджеты¶
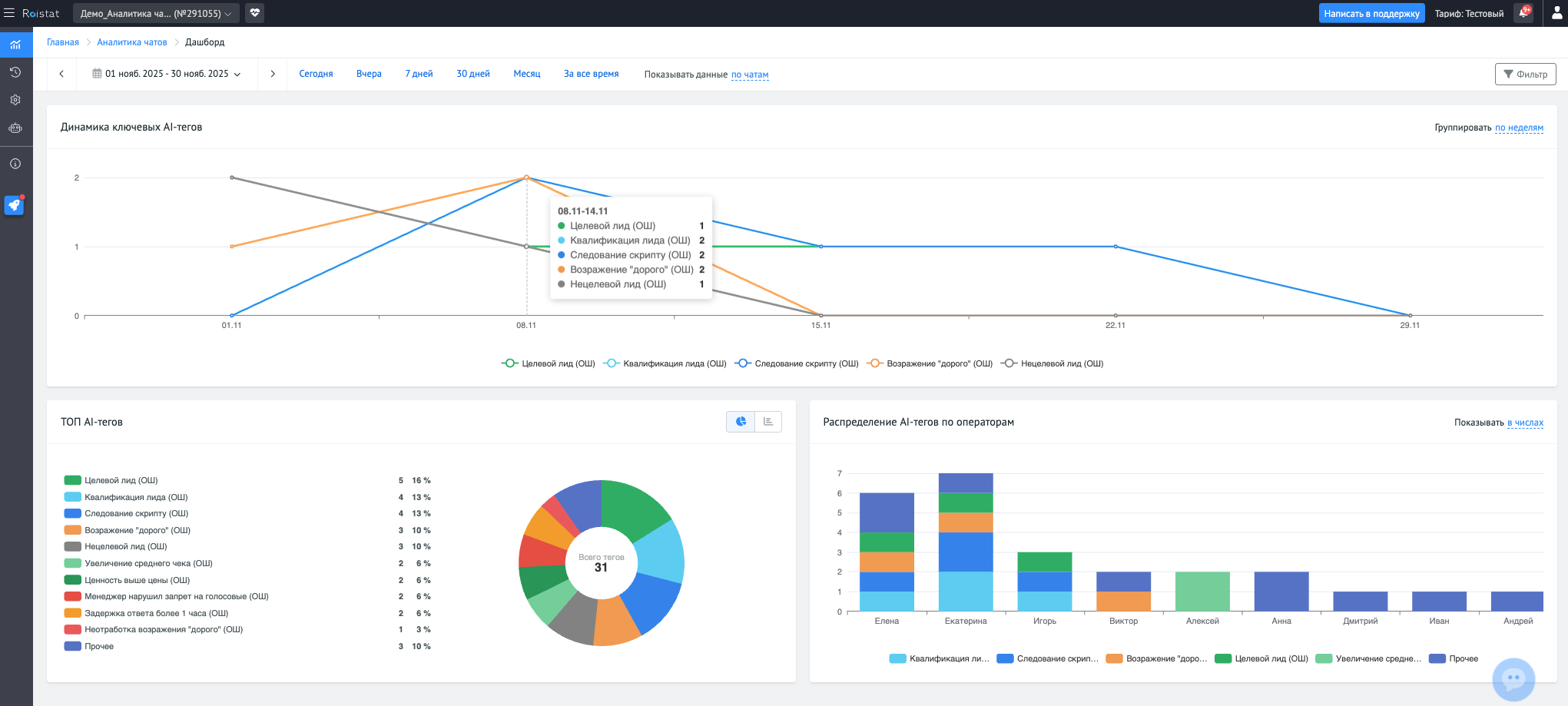
Динамика ключевых AI-тегов¶

- Цель: Отслеживать изменения частоты ключевых тегов во времени.
- Тип виджета: Линейный график
- Данные:
Ось X: время (день, 3 дня, неделя, месяц)
Ось Y: количество тегов
Линии: 3–5 самых популярных тегов - Режимы отображения: Числовое
- Фильтры: Теги
Нажмите на названия тегов под графиком чтобы отобразить или скрыть только выбранные теги. Или используйте общий Фильтр дашборда, если вас интересуют не самые частые теги, а только определенный список тегов под бизнес-задачу.
ТОП AI-тегов¶

- Цель: Узнать, какие теги встречаются чаще всего, выявить массовые проблемы или тренды.
- Тип виджета: Круговая диаграмма / Горизонтальные столбцы (можно переключать)
- Данные: 10 самых популярных тегов + остальные объединены в "Прочее"
- Режимы отображения: Числовое и процентное
Если вам нужно увидеть на виджете не автоматический рассчитанный ТОП-тегов, а определенный набор тегов под бизнес-задачу, то используйте общий Фильтр дашборда.
Распределение AI-тегов по операторам¶

- Цель: Анализировать работу отдельных операторов и выявлять аномалии.
- Тип виджета: Столбчатый график с областями
- Данные:
- Ось X: Операторы (топ 10 операторов по количеству тегов)
- Ось Y: Суммарное количество тегов (топ 5, остальные в "Прочее")
- Цветные сегменты — теги
Наведите на столбик по оператору, чтобы увидеть структуру тегов по нему. Это поможет определить сильные и слабые стороны каждого менеджера.
Примеры использования¶
- Анализ массовых проблем: через ТОП AI-тегов можно быстро понять, какие вопросы возникают чаще всего.
- Отслеживание трендов: виджет Динамика ключевых тегов помогает отследить всплески проблемных чатов, оценивать результат внедрения новых инструкций.
- Выявление аномалий в работе операторов: распределение тегов по операторам позволяет находить сотрудников с необычной структурой работы - например, высокий процент негативных тегов или, наоборот, большое количество благодарностей от клиентов.